ApeCloud
博客开源社区关于我们
KubeBlocks 企业版

达梦

达梦数据库是达梦公司推出的关系型数据库管理系统,强调自主研发、高性能与高可靠能力,面向事务处理、数据管理和国产化基础软件建设等场景。

引擎版本:
DamengDB 8.1
适配环境:
阿里云阿里云
华为云华为云
UCloudUCloud
ZStackZStack
博云博云
数据库
MySQL

MySQL

PostgreSQL

PostgreSQL

Oracle

Oracle

SQL Server

SQL Server

达梦

金仓

Redis

Redis

MongoDB

MongoDB

ClickHouse

ClickHouse

消息队列
RocketMQ

RocketMQ

RabbitMQ

RabbitMQ

Kafka

Kafka

向量 & AI
Qdrant

Qdrant

Milvus

Milvus

Elasticsearch

Elasticsearch

其它
VictoriaMetrics

VictoriaMetrics

InfluxDB

InfluxDB

etcd

etcd

ZooKeeper

ZooKeeper


企业版达梦 Addon 的管控能力展示

企业版达梦 Addon 拥有丰富的功能,完整覆盖了生命周期、垂直扩容、参数调优、可观测性、合规审计和数据管理等场景。

达梦创建向导
创建向导把达梦版本、部署模式、算力和存储配置收敛在同一流程中,适合标准化交付。
达梦概览页
概览页集中展示运行状态、引擎版本和连接入口,是后续巡检和运维操作的中心视图。
生命周期
在统一控制台中完成达梦实例创建与概览巡检

达梦 Addon 将创建向导和概览页留在同一工作区中,让平台团队可以在交付阶段一次性确认版本、规格、存储与后续巡检视图,减少在多个系统之间切换。

创建向导集中展示达梦版本、部署形态、算力和存储配置,适合平台团队做标准化交付。

概览页直接呈现集群状态、引擎版本、连接入口和常用运维入口,便于作为日常巡检中心。

创建与 Day-2 管理都留在同一控制台上下文中,方便围绕同一个实例持续治理。

达梦升降规格
Vertical Scaling 直接展示目标规格,帮助团队更稳妥地完成达梦实例算力调整。
达梦存储扩容
Volume Expansion 明确当前容量与目标容量,让达梦数据增长时的存储变更更可控。
垂直扩容
通过专用变更流程调整达梦算力规格与存储容量

达梦 Addon 当前把升降规格和存储扩容拆成独立操作路径,让平台团队在提交变更前先确认目标配置,降低容量调整的不可见环节。

Vertical Scaling 在执行前展示目标 CPU 与内存规格,适合围绕业务负载做受控升降配。

Volume Expansion 明确当前容量与目标容量,让存储增长场景下的扩容动作更透明。

算力与存储调整都留在达梦工作区中处理,便于围绕同一实例做统一变更审查。

达梦参数管理
参数配置页面集中展示达梦原生参数及当前值,便于围绕配置基线做统一治理。
参数调优
在参数配置页面统一查看达梦原生参数配置

参数治理被独立放在专门的参数配置页面中,方便团队先完整浏览当前参数列表,再围绕连接、日志和实例行为做配置审查。

参数配置页面保留完整未筛选参数列表,适合在变更前先审阅当前配置和可调项。

达梦原生参数在统一控制台中集中呈现,减少依赖额外脚本去确认配置基线。

参数治理与容量调整、监控和数据管理共用同一个工作区,便于形成统一运维路径。

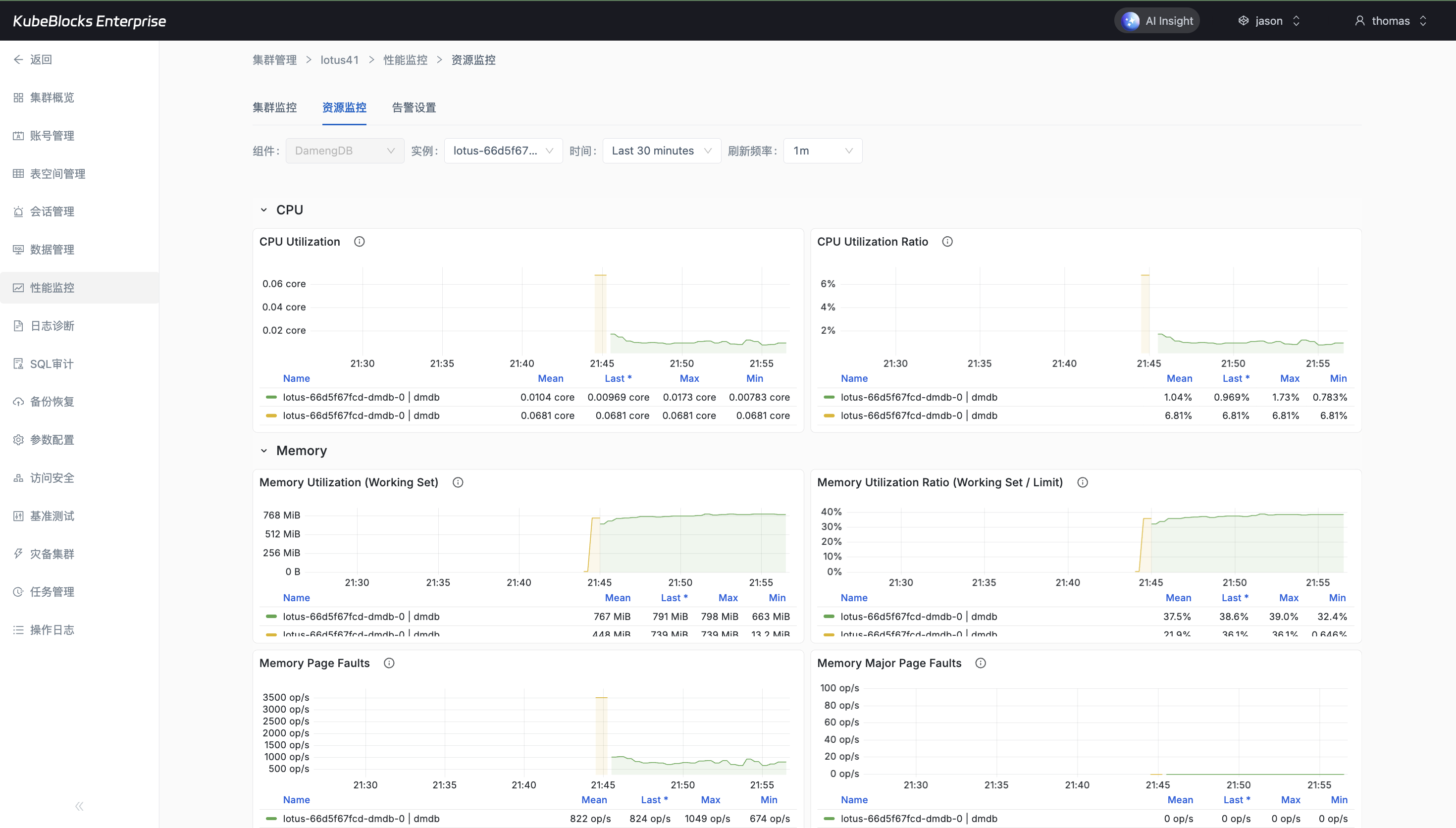
达梦指标监控
监控页集中呈现达梦运行指标,便于平台团队围绕性能和健康度做持续观察。
达梦运行日志
日志页直接保留真实运行日志行,让常见问题定位不必跳到额外工具中。
可观测性
通过指标与日志页面持续观察达梦运行状态

达梦 Addon 把性能指标和运行日志都带到统一控制台中,让平台团队可以在同一工作区内完成日常巡检和问题定位。

监控页持续呈现达梦关键运行指标,适合作为性能和健康度观察入口。

日志页保留真实运行日志行,方便在控制台内直接定位实例运行问题。

指标和日志留在同一集群上下文中查看,缩短从发现问题到回看证据的路径。

达梦事件历史
事件页保留达梦集群相关控制台操作轨迹,便于围绕关键动作做追溯与复盘。
合规审计
通过事件页回看达梦集群的控制台操作轨迹

达梦 Addon 把集群相关操作历史沉淀在 Events 页面中,便于团队回看关键动作的触发时间和执行轨迹,让运维过程更可追溯。

Events 页保留真实控制台操作记录,适合作为日常变更回看入口。

集群交付、连接准备和后续治理动作都可以在同一实例上下文中统一留证。

事件历史与监控、日志和数据管理页面并列存在,便于建立完整运维证据链。

达梦账号管理
账号页直接列出默认系统账号,方便团队围绕实例准备受控的数据访问连接。
达梦查询工作台
Data Management 查询工作台基于真实连接进入,允许团队直接在控制台内执行查询验证访问能力。
数据管理
通过系统账号和查询工作台验证达梦访问能力

达梦 Addon 将系统账号查看和 Data Management 查询工作台纳入控制台中,让数据库使用方可以围绕真实连接直接执行 SQL 查询并验证访问能力。

账号页直接展示默认系统账号,便于围绕达梦实例准备受控的数据访问连接。

通过系统账号 `sysauditor` 创建临时连接后进入查询工作台,但页面不会暴露密码本身。

账号查看和 SQL 查询留在同一个控制台入口中,便于平台团队和数据库使用方协作完成接入验证。

达梦活跃会话
活跃会话页保留真实 `SYSAUDITOR` 会话,证明连接建立后可以在控制台内回看当前访问活动。
达梦表空间管理
表空间页面把达梦表空间对象放到同一工作区中,便于平台层统一查看存储对象。
数据管理
通过活跃会话和表空间页面观察达梦实例使用状态

达梦 Addon 将活跃会话和表空间对象放在同一控制台入口中,让平台团队可以同时观察当前连接活动和存储对象状态。

活跃会话页面保留真实 `SYSAUDITOR` 会话,证明连接建立后可以在控制台内回看当前访问活动。

表空间页面把达梦表空间对象放到同一工作区中,便于平台层统一查看存储对象。

会话活动与表空间对象相互补充,让实例使用状态更具象。