企业版 Milvus Addon 拥有丰富的功能,完整覆盖了生命周期、垂直扩容、水平扩容、可观测性和合规审计等场景。


Milvus Addon 将创建向导和概览页留在同一工作区中,让平台团队可以围绕分布式部署形态、依赖组件和实例状态做标准化交付与初始巡检。
创建向导集中展示 Milvus 版本、distributed 模式、组件规格和对象存储接入配置。
概览页集中展示组件状态、依赖关系和连接信息,便于围绕分布式服务做初始巡检。
创建与概览都留在同一控制台上下文中,便于平台团队围绕依赖链做统一管理。

Milvus Addon 将组件升降规格拆成独立页面,让平台团队可以围绕 distributed 架构中的不同组件做更细粒度的算力治理。
Vertical Scaling 在执行前展示组件级目标规格,适合围绕向量检索负载做受控升降配。
组件级资源调整保留在 Milvus 集群上下文中,减少跨系统确认依赖关系的成本。

Replica Scaling 页面把 distributed 组件的副本数量调整纳入统一工作区,方便平台团队围绕容量与服务规模做更细粒度的治理。
Replica Scaling 把组件副本调整纳入同一工作区中,便于围绕 distributed 模式管理伸缩动作。
副本数量变更在执行前就能明确目标规模,适合作为分布式 Milvus 的水平扩容入口。


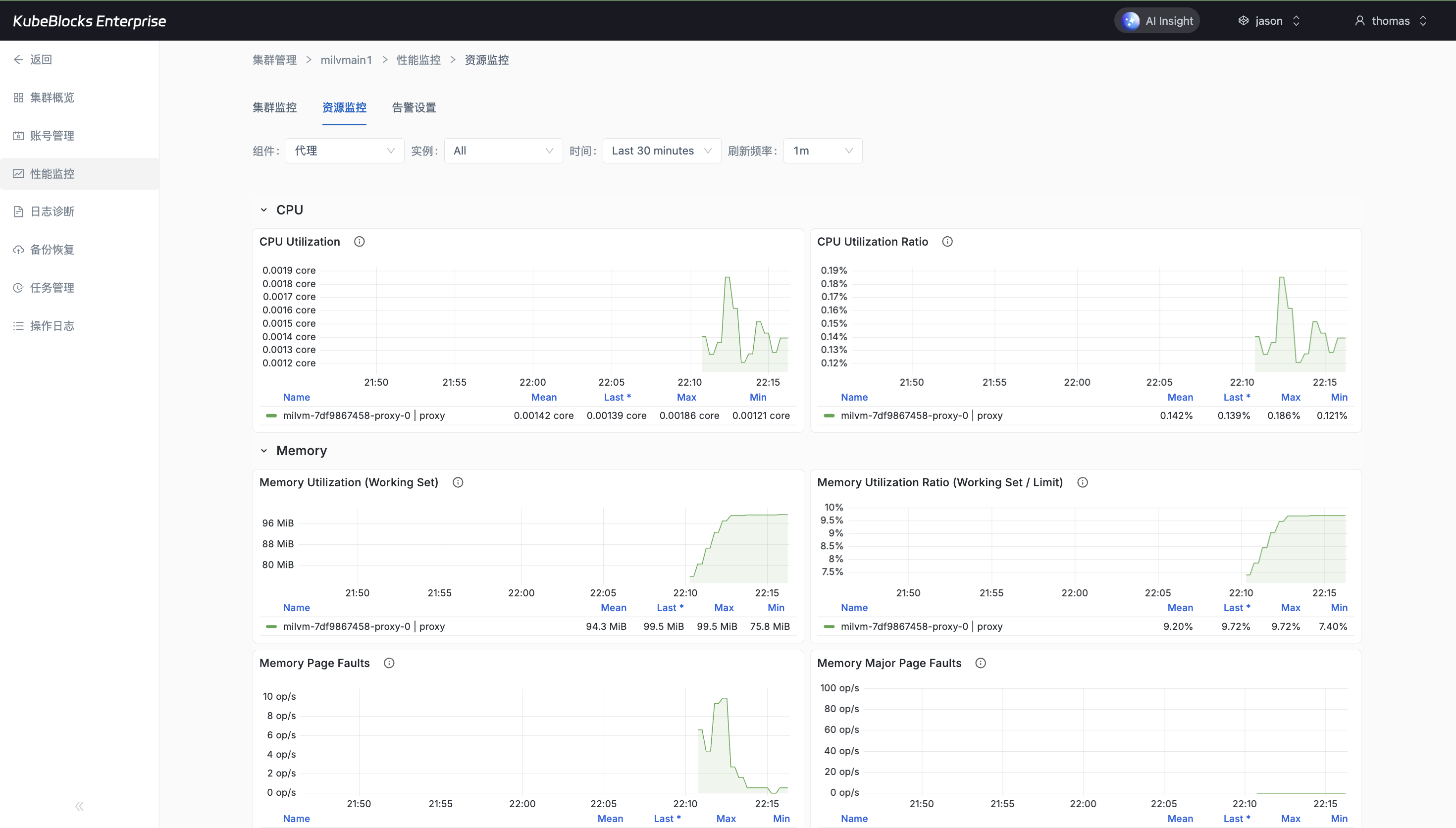
Milvus Addon 在统一工作区中保留了指标监控和运行日志入口,让平台团队可以在控制台里观察 distributed 组件的运行状态与关键告警线索。
监控页持续呈现 Milvus 关键运行指标,适合作为性能和健康度观察入口。
日志页保留真实运行日志行,便于在控制台内直接查看 distributed 组件告警和异常线索。
指标与日志入口与创建、扩缩容和审计页面保持在同一工作区中,便于统一巡检。

Milvus Addon 把集群相关操作历史沉淀在 Events 页面中,让平台团队可以围绕创建、依赖准备和后续治理动作做回看和追溯。
Events 页保留真实控制台操作记录,适合作为日常变更回看入口。
事件历史与创建、扩缩容和观测页面并列存在,便于在同一实例上下文中统一留证。
围绕已发生的控制台动作沉淀审计证据,便于后续追溯与复盘。